The Codion Server Monitor provides a way to monitor the Codion server.

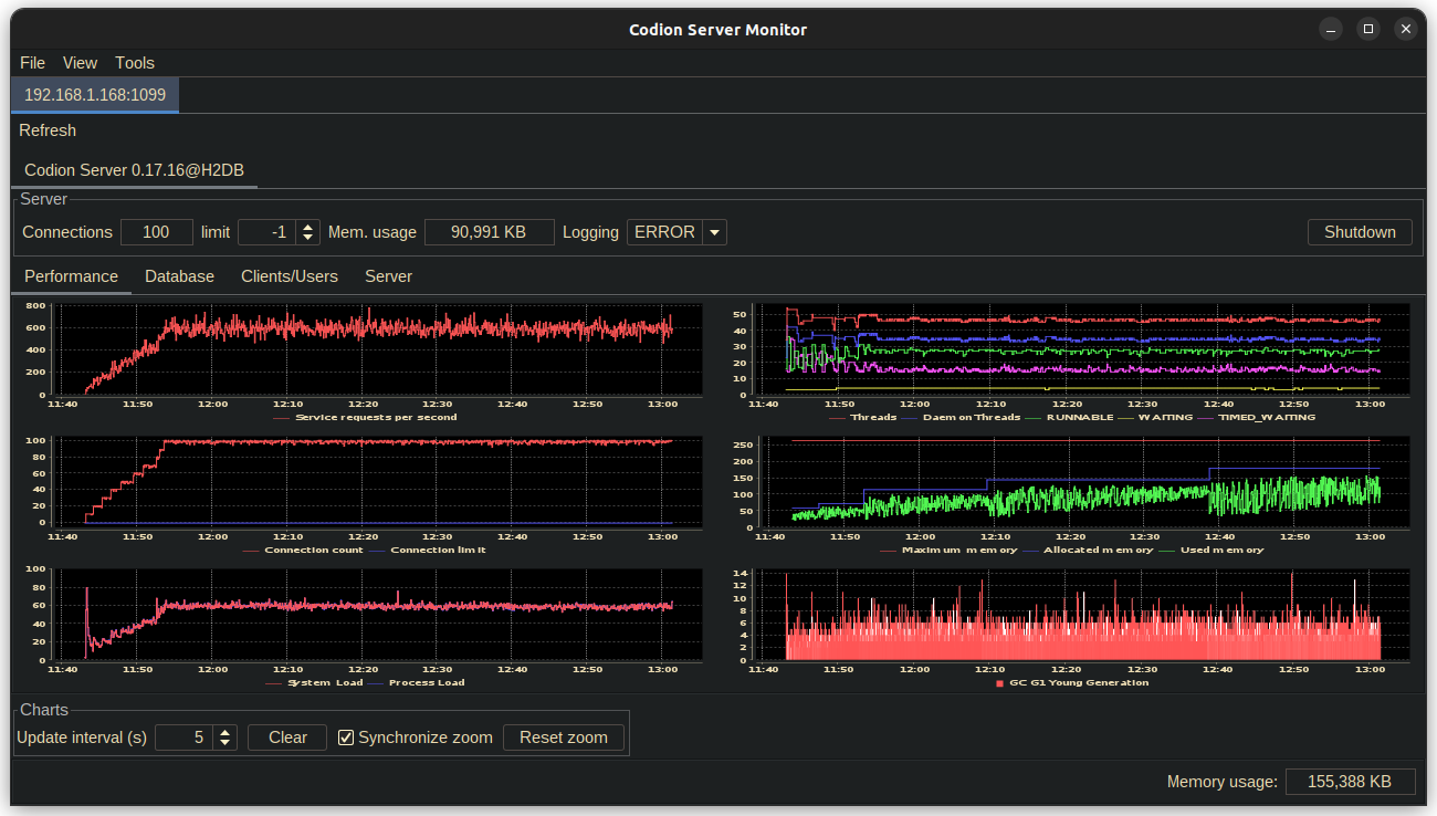
Below are screenshots of the different server monitor tabs, after ~1 1/2 hours of running the Chinook load test, with ~10 minutes of ramping up to 100 client instances. The server is running on a Raspberry Pi 4, Ubuntu Server 20.10, JDK 19, -Xmx256m, using a HikariCP connection pool on top of an H2 in-memory database.

1. Server performance

Server performance

2. Connection pools

Connection pool

3. Database performance

Database performance

4. Clients & users

Clients users

5. Environment

5.1. System

System

5.2. Entities

Domain

5.3. Operations

Domain